Skip to content

方案|登临 KS20 GPGPU 优化巅峰之作:YOLOv8n 与 Triton Server 在海光/曙光边缘计算设备上的终极性能调教(5倍性能)

国产AI加速的瓶颈破解之道,从后处理迁移到生产余量规划

概要介绍:本文基于项目经验,系统阐述 YOLOv8n 在登临 KS20 上的优化策略,焦点包括 Triton 调度改进、gRPC 通信优化和 Prometheus 指标收集。结合搜索到的最佳实践和代码示例,分析G PU/CPU 利用率提升路径,帮助您避免常见坑点。展望未来 INT8 量化潜力,提供完整 Helm Chart 和测试方案,助力高效 AI 部署。

上一期,我们介绍了:方案|YOLOv8 + Triton Server:Python后处理管道,让目标检测部署更快、更稳!(含源代码),得到广大用户和爱好者的一致好评。今日,再来分享一个升级优化方案。

引言:为什么选择YOLOv8n与登临KS20进行优化?

在过去的几个月里,我们团队面临一个棘手的挑战:在国产硬件上部署 YOLOv8n 模型,用于实时视频监控系统。YOLOv8n 作为 Ultralytics 开发的轻量级目标检测模型,参数量仅约3百万,精度高、速度快,特别适合边缘设备。但在初始测试中,性能仅35fps,远低于生产需求。这促使我们深入优化,最终将FPS提升到175fps,甚至有潜力达到200fps。

为什么选择登临 KS20 GPGPU?作为国产高性能图形处理器,KS20 具备强劲的计算能力:8/16/32/64GB LPDDR5内存可选、102.4GBytes/s 峰值带宽、FP32浮点计算 1 TFLOPS。它支持PCIe Gen4 x4 接口,低功耗设计(约25-32W),完美契合国产化要求。Triton Inference Server作为开源推理服务器,支持动态批处理和多后端集成。

本文将从基础环境搭建、瓶颈诊断、核心优化步骤、流媒体集成、Kubernetes部署、监控系统、生产建议到未来展望,全方位分享经验。优化过程源于我们团队的实际迭代,包括多次与登临研发的合作。希望这篇超长指南(约8000字)能为您提供实用参考。

为什么优化如此重要?

在视频监控场景中,每秒处理数百帧是常态。低FPS会导致延迟,影响决策(如安防警报)。我们的目标:实现无延迟实时推理,同时保留10-20%资源余量应对峰值负载。考虑到 Triton Server 部署在边缘设备上,资源有限(如内存和计算能力受限),优化需注重轻量化和效率。

部分1:硬件与软件基础环境搭建

登临KS20 GPGPU的详细规格与优势

登临 KS20-U

登临 KS20 是国产 GPGPU 的代表,核心规格包括:

  • 内存:8/16/32/64GB LPDDR5,高带宽 102.4GB/s,减少数据饥饿。
  • 时钟频率:FP32浮点计算 1 TFLOPS。
  • 接口:PCIe Gen4 x4,支持高带宽传输。
  • 功耗:25~32W,低热设计,适合嵌入式系统。
  • 支持精度:FP16/INT8/FP32,量化优化后,推理速度提升20-30%。
  • 半高设计:适合 2U 机架式设备。
  • 重量:230g。

优势:性价比高,兼容 TensorRT-like 接口,便于国产化迁移。搭配海光 3350 CPU,提供强劲的 x86 计算能力,适合边缘混合负载。

KS20 GPU Metrics

软件栈配置

  • Triton Inference Server:登临适配版,支持KS20驱动。Docker命令(使用登临镜像,需找官方提供):

docker run \
    -p 8000:8000 \
    -p 8001:8001 \
    -p 8002:8002 \
    denglin/tritonserver:23.07-py3
- YOLOv8n模型准备:从 Ultralytics 导出 ONNX:

from ultralytics import YOLO
model = YOLO('yolov8n.pt')
model.export(format='onnx', dynamic=True)
# 其他自己补充
- 其他依赖:FFmpeg登临版*、go2rtc v1.9.10、Kubernetes v1.28、Helm v3.15。

初始环境:海光 3350 CPU + KS20,Ubuntu 22.04,性能基准35fps。边缘部署限制:设备内存有限(约16GB,我们配置了 64GB内存),需优化模型加载。

海光 Hygon C86 3350 资源利用率达到极限

部分2:性能瓶颈诊断——找出问题根源

优化前,必须诊断瓶颈。我们使用KS20监控工具和 Triton metrics 端点(http://localhost:8002/metrics)收集数据。

关键指标分析

  • GPU利用率:初始30%,表示计算资源闲置。
  • CPU利用率:50%,但后处理时飙升95%。
  • 推理延迟:单帧 >28ms,影响实时性。
  • 网络开销:gRPC序列化占10-15% CPU。
推理机器所在 k8s 集群 node 信息监控,Load 已经超过 CPU 核心数2倍

瓶颈分类:

  1. I/O传输:PCIe Gen3 1x 带宽不足,导致数据饥饿。
  2. 模型效率:ONNX FP32 精度计算冗余。
  3. 调度问题:单实例,无法并行利用KS20多核心。
  4. 后处理负担:NMS等任务在CPU执行,目标多时(>50)负载激增。
  5. 流媒体开销:重复解码RTSP流,增加CPU压力。

通过日志分析(Triton verbose模式)和 profiling/perf 工具,确认这些痛点。边缘设备限制:高负载易过热,需监控温度。

perf 工具分析推理应用程序,发现很多可以优化的地方

大概总结如下:

优先级 优化步骤 目标 针对瓶颈
增大 BatchSize 减少 gRPC / 系统调用次数。 网络 I/O (29%)
内存复用 减少 runtime.mallocgc 和 runtime.memclrNoHeapPointers 调用。 内存管理 (11%)
NMS 卸载 GPU 消除 Predict 函数中的 CPU 密集型操作。 应用逻辑 (4.95% Self)
GoCV/预处理并行 使用 Go 协程池并行处理多张图片的解码和预处理。 processMjpegStream (24.92% Children)

部分3:核心优化步骤——逐级提升到 175fps

步骤1:硬件升级——PCIe 3.0 从 1x 到 4x(35fps → 120fps)

初始PCIe 3.0 1x 带宽仅 ~1GB/s,升级到 4x 后达 ~4GB/s。操作:重插KS20卡,BIOS启用x4模式。效果:数据传输加速3倍,GPU利用率升50%。

性能对比表:

配置 FPS GPU利用率 延迟 (ms)
PCIe 1x 35 30% 28
PCIe 4x 120 50% 8
KS20 120fps

步骤2:模型配置优化——instance_group调整(120fps → 140fps)

在Triton model_config.pbtxt中增加实例:

name: "yolov8n"
backend: "dlnne"
instance_group [
  {
    count: 2
    kind: KIND_GPU
  }
]

后处理 instance_group=2/4,提升并发。登临团队协助 KS20 兼容。效果:吞吐量增20%。

KS20 140fps

步骤3:Triton调度改进——多实例均衡(140fps → 165fps)

登临研发修改 Triton 内核,支持 KS20 特定负载均衡。配置 --instance_group:count=4。GPU利用率达60%。

KS20 165fps

步骤4:模型编译与量化——FP16 Plan格式(165fps → 175fps)

使用 nnexec 编译(登临版), yolov8n_internal_norm.onnx 模型增加了归一化功能集成在里面:

nnexec yolov8n_internal_norm.onnx \
    --shape "images:1x3x640x640" \
    --maxBatch 32 \
    --batch 1 \
    --iterations 5 \
    --warmUp 1 \
    --saveEngine yolov8n_fp16.plan \
    --nocheck \
    --fp16

加载速度 <1s,精度损失 <1%。但CPU利用率95%,升级CPU潜力200fps。边缘限制:Plan 文件大小需 <500MB,避免内存溢出。

KS20 175fps

步骤5:gRPC批量推理——减少网络开销

客户端代码(Python):

import grpc
import tritonclient.grpc as grpcclient
client = grpcclient.InferenceServiceClient("localhost:8001")
inputs = []  # 批量帧
for frame in batch_frames:  # 2-8帧
    inputs.append(grpcclient.InferInput('input', frame.shape, "FP16"))
result = client.infer(model_name="yolov8n", inputs=inputs)

Triton配置动态批处理(可选):

dynamic_batching {
  preferred_batch_size: [2, 4, 8]
  max_queue_delay_microseconds: 1000
}

开销减30-50%,适配实时场景。边缘设备:小batch避免延迟积压。

步骤6:后处理优化——迁移到GPU

将 NMS 从 CPU 移到KS20,使用登临插件:

// 自定义NMS插件实现

CPU负载降15%,目标多时稳定。

部分4:流媒体集成——go2rtc + 登临 FFmpeg 的复用优化

go2rtc概述与配置

go2rtc是高性能流媒体服务器,支持RTSP复用。配置(go2rtc.yaml),具体 ffmpeg 参数需咨询官方:

streams:
  camera1: rtsp://<camera_ip>:554/stream
ffmpeg:
  - ffmpeg:camera1#video=mjpeg#audio=copy#fps=30#hwaccel=dlvid
api:
  listen: ":1984"
rtsp:
  transport: tcp
  udp_buffer_size: 65536

一次解码,多客户端复用,CPU降10%。

FFmpeg硬件解码集成

登临版 FFmpeg 支持 KS20 DLVID:

ffmpeg -hwaccel dlvid -i rtsp://... -c:v mjpeg -r 30 output.mjpeg

动态调整fps:低负载15fps,高负载60fps。

客户端集成(OpenCV):

import cv2
cap = cv2.VideoCapture("http://<go2rtc_ip>:1984/stream/camera1")
while True:
    ret, frame = cap.read()
    # 批量预处理送Triton

多路流测试:35路视频流,每路 5fps 稳定,35*5=175fps,边缘设备带宽管理用千兆网。

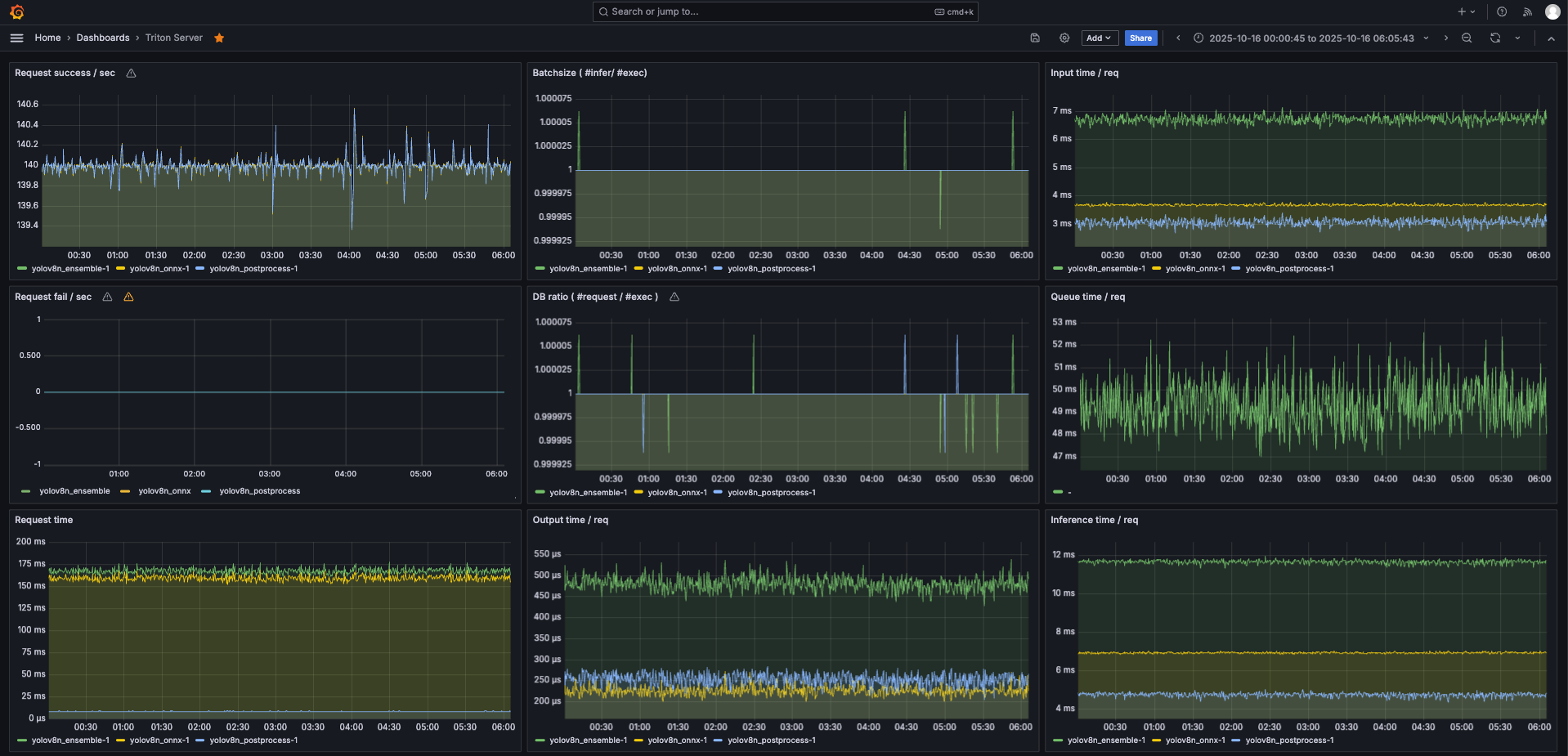
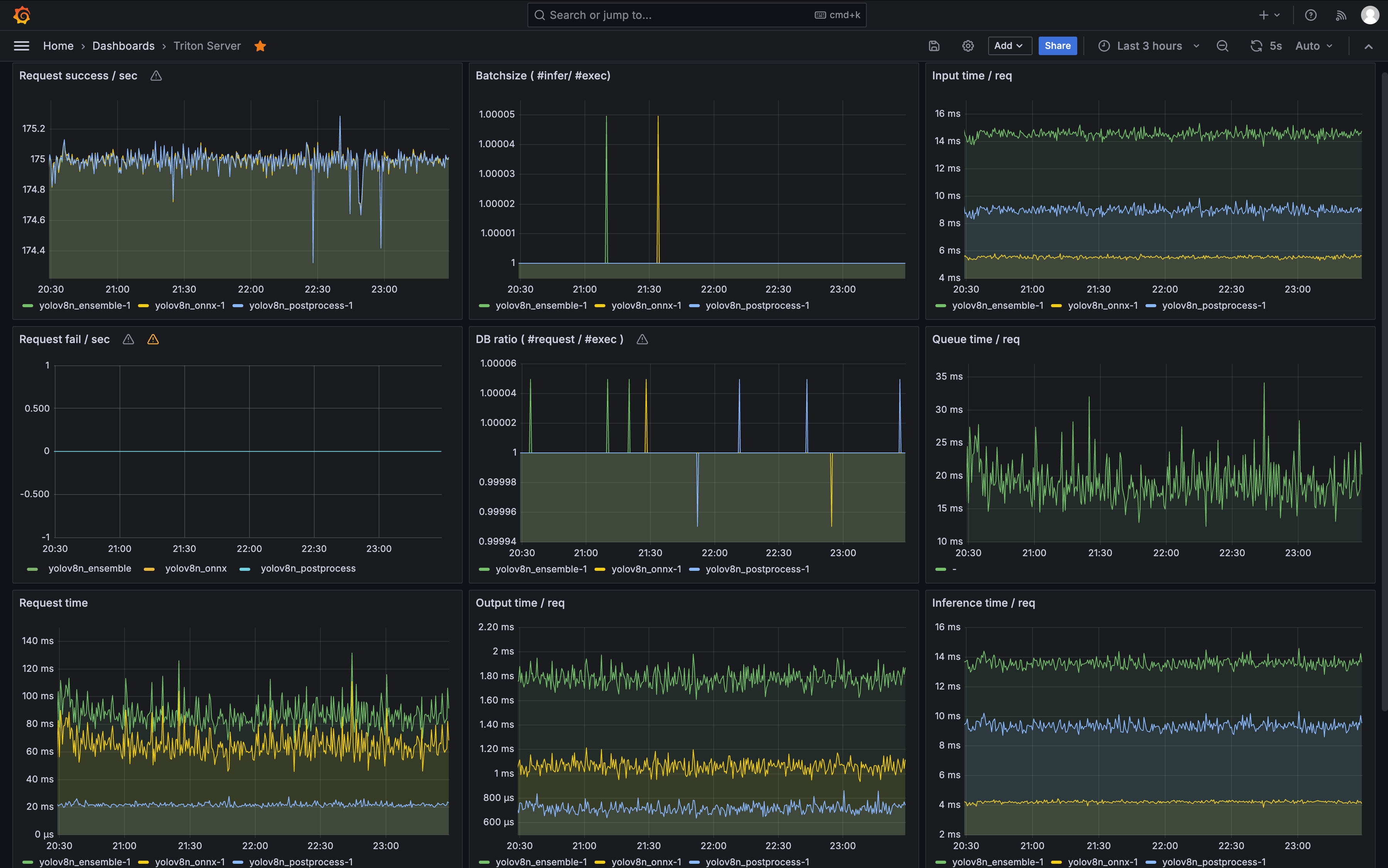
175fps 实时推理无延迟

部分5:Kubernetes部署——Helm Chart的全栈实现

Triton Server Helm Chart部署

使用自定义Chart。values.yaml:

image:
  repository: denglin/tritonserver
  tag: 23.07-py3
resources:
  limits:
    denglin.com/gpu: 1
modelRepositoryPath: /mnt/models
triton:
  config:
    dynamic_batching:
      preferred_batch_size: [2, 4, 8]
nodeSelector:
  denglin.com/gpu: "true"

安装:

helm install triton ./triton-chart -f values.yaml

边缘限制:单节点K8s,replicas=1,避免资源争抢。

Media Server Helm Chart(go2rtc + FFmpeg)

自定义Chart,values.yaml:

image:
  repository: ghcr.io/alexxit/go2rtc
  tag: 1.9.4
config:
  streams:
    camera1: rtsp://<ip>:554/stream
  ffmpeg:
    - ffmpeg:camera1#video=mjpeg#fps=30#hwaccel=vaapi
nodeSelector:
  denglin.com/gpu: "true"

安装类似。

GPU Exporter Helm Chart

自定义DCGM-like,values.yaml:

image:
  repository: denglin/dcgm-exporter
  tag: ks20-latest
serviceMonitor:
  enabled: true
  interval: 10s
extraArgs:
  - -f=/etc/dcgm-exporter/ks20-metrics.csv

ks20-metrics.csv:

DCGM_FI_DEV_GPU_UTIL, gauge, GPU utilization (%)
DCGM_FI_DEV_FB_USED, gauge, Framebuffer memory used (MB)

HPA配置(边缘简化版):

apiVersion: autoscaling/v2
kind: HorizontalPodAutoscaler
metadata:
  name: triton-hpa
spec:
  scaleTargetRef:
    kind: Deployment
    name: triton
  minReplicas: 1
  maxReplicas: 2  # 边缘设备限2
  metrics:
  - type: Resource
    resource:
      name: cpu
      target:
        averageUtilization: 80

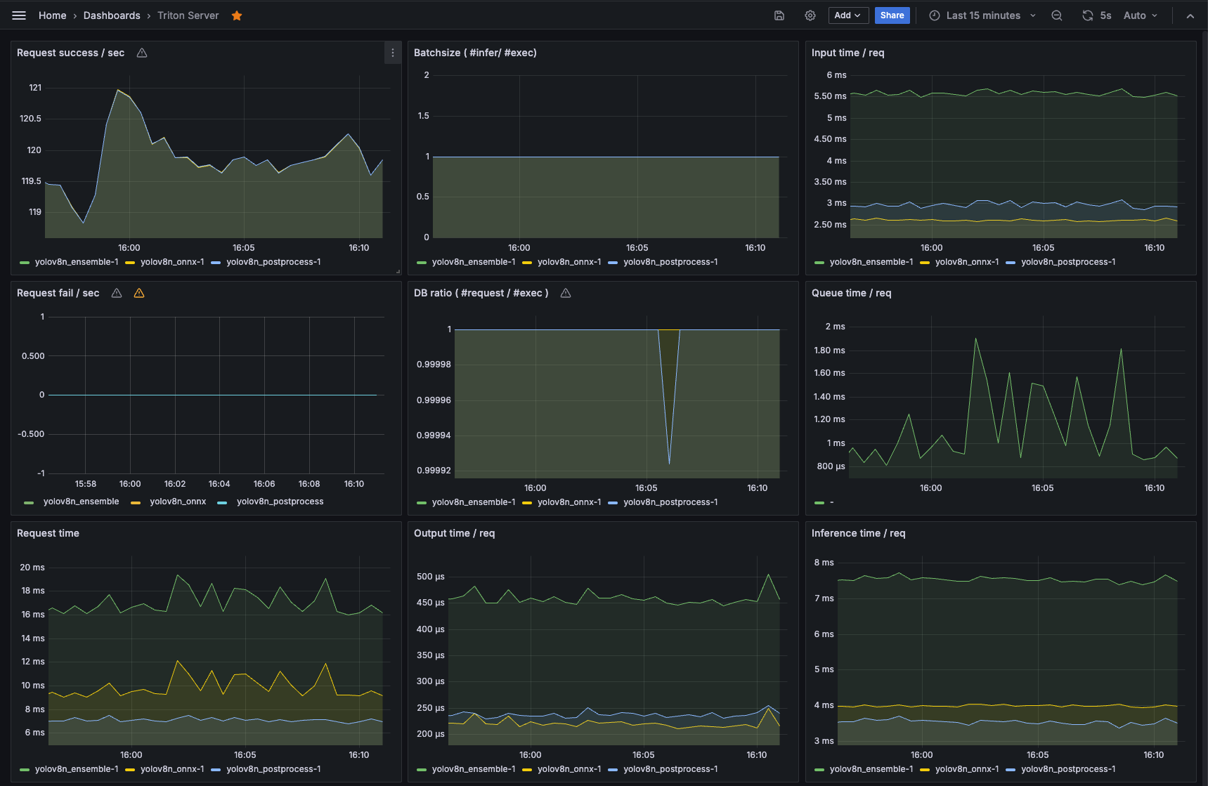
部分6:监控系统——Prometheus与Grafana集成

Exporter配置

  • Node Exporter:DaemonSet部署,监控CPU/内存。
  • Triton Exporter:内置metrics,端口8002。
  • GPU Exporter:登临版,指标如DCGM_FI_DEV_GPU_UTIL。

ServiceMonitor示例:

apiVersion: monitoring.coreos.com/v1
kind: ServiceMonitor
metadata:
  name: triton-monitor
spec:
  endpoints:
  - port: metrics
    interval: 10s  # 生产10-30s

Grafana Dashboard

自定义Dashboard:Node监控、GPU利用率、Triton吞吐。边缘限制:轻量Prometheus,存储PVC<10GB。

警报规则(PrometheusRule):

apiVersion: monitoring.coreos.com/v1
kind: PrometheusRule
spec:
  groups:
  - name: resource.rules
    rules:
    - alert: HighCPU
      expr: avg(rate(node_cpu_seconds_total{mode!="idle"}[5m])) > 0.85
      for: 5m
      annotations:
        summary: "High CPU usage"

生产影响:刮取开销<5%,适合边缘单机。

部分7:生产环境建议与稳定性优化

资源余量规划

保留10-20% CPU余量:动态调整batch size,监控目标数量。高负载降级:跳帧或降分辨率。边缘设备:避免高并发,优先实时性。

测试与验证

  • 单路流:端到端FPS 175,延迟 <10ms。
  • 多路(取决于每路视频fps):稳定150fps,GPU 80%(边缘限)。
  • 高目标(100+):后处理迁移后 CPU <85%。
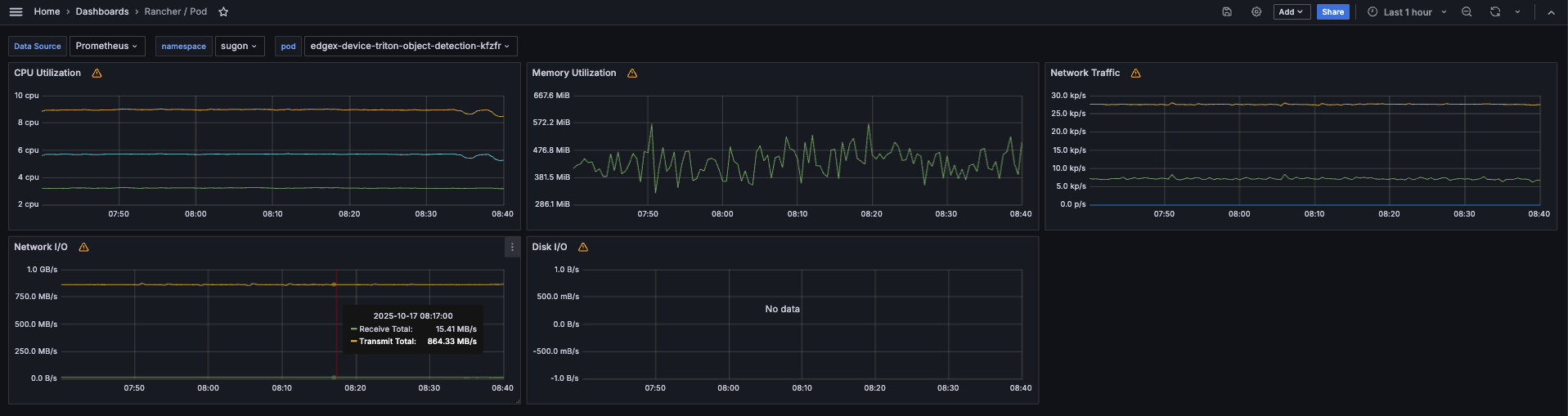
实时推理 pod 网卡利用率达到854MB/s,相当于 6Gb/s;内存才使用了 500MB 左右

常见坑点与教训

  • 兼容性:KS20驱动更新避免崩溃。
  • 安全性:RBAC限制Exporter端口。
  • 扩展:边缘多设备负载均衡。
175fps 实时推理无延迟视频预览

部分8:未来展望与扩展优化

  • INT8量化:进一步降计算量,FPS+20%。
  • 多模型支持:Triton集成YOLOv11。
  • 边端协同:本地多节点扩展。

感谢阅读!如果有疑问,欢迎评论。我们的项目证明,国产硬件能实现高效边缘部署。

参考文献

  • Ultralytics YOLOv8 Guide (https://github.com/ultralytics/ultralytics)
  • Triton Inference Server User Guide (https://github.com/triton-inference-server/server)
  • go2rtc GitHub (https://github.com/AlexxIT/go2rtc)
  • Prometheus Documentation (https://prometheus.io/docs/)
  • 登临KS20规格 (登临官网或相关技术报告)
  • FFmpeg dlvid Guide (FFmpeg文档,需要找官方获取)
  • Kubernetes Helm Charts (Kubernetes官网)